Indice

TL;DR: ho migrato il mio GL-iNet GL-X3000 (Spitz AX) — Jeeves, il mio uplink 5G di backup — dal firmware GL.iNet di stock (OpenWrt 21.02, kernel 5.4) a OpenWrt 25.12 vanilla (kernel 6.12.79). Il modem — un Quectel RM520N-GL su PCIe/MHI — funziona alla perfezione. Ci sono quattro modi distinti per incartarsi prima di arrivarci. Li ho trovati quasi tutti. Questa è la mappa. Se vuoi un’immagine già pronta, vai dritto alla releases page e flasha l’ultimo jeeves-rN sysupgrade bin.

Perché farlo

Jeeves è il mio uplink 5G di backup. Quando la fibra cade — e cade, sempre nel momento peggiore — Jeeves è quello che mi salva da una riunione persa. L’hardware è ottimo: MediaTek MT7981B (Filogic 820), Wi-Fi 6, USB 3.0, e un modem 5G Quectel RM520N-GL su slot M.2 collegato sia a PCIe sia a USB.

Il firmware di stock è la versione GL.iNet di OpenWrt 21.02, su kernel 5.4. Quel kernel è arrivato a fine vita a dicembre 2022. Ma l’età del kernel non è il motivo principale per cui ho cambiato.

Il motivo principale è il controllo. Voglio guidare ogni singolo aspetto di questo livello di connettività con le mie mani.

Il problema più visibile: quando il 5G cade e resta su solo l’LTE, l’automazione di GL.iNet non prova a riportare su il 5G. Lascia semplicemente la radio sul 4G, all’infinito. Qui da me l’LTE va sui 5 Mbit/s. Se non me ne accorgo e non intervengo a mano, il link di backup resta fermo a 5 Mbit/s per ore prima che la radio decida da sola di tornare al 5G. Non è accettabile per qualcosa che dovrebbe sostituire la fibra.

Il problema più tosto è il cell locking. Il mio operatore distribuisce il 5G-NSA (non-standalone), e nel momento in cui ho chiesto al pannello GL.iNet di stock di bloccare una torre specifica, il modem ha smesso di agganciarsi a qualsiasi tower. Sospetto che c’entri il modo in cui il loro stack pilota la procedura di attach NSA, ma non l’ho mai provato — a quel punto volevo già togliermi dallo stock e non avevo voglia di mettermi a fare reverse-engineering di codice vendor. Quindi mi sono scritto il mio sistema di locking, che parla direttamente col modem — 5g-lock, un wrapper sottile attorno a AT+QNWLOCK / AT+QNWCFG. Battaglia persa: lo stack GL.iNet si accorge dei cambi AT fuori-banda e li ripristina coi suoi tempi. Per tenere davvero in mano la radio mi serviva un percorso AT che restasse dove l’avevo lasciato — e l’unica strada era vanilla.

OpenWrt 25.12 vanilla porta il supporto mainline MHI/MBIM per il path dati PCIe del modem (più sotto spiego cosa vogliono dire questi acronimi), l’integrazione con ModemManager, il nuovo gestore di pacchetti basato su apk, e tutto l’ecosistema attuale di pacchetti. Il firmware GL.iNet è un fork: distribuiscono attraverso i loro repository una serie di pacchetti aggiuntivi, ma hanno anche un loro ciclo di release, e seguire il loro SDK da una versione all’altra è significativamente più lavoro che seguire il vanilla. Vanilla è la cosa vera — e mi lascia possedere ogni bit dello stack di connettività.

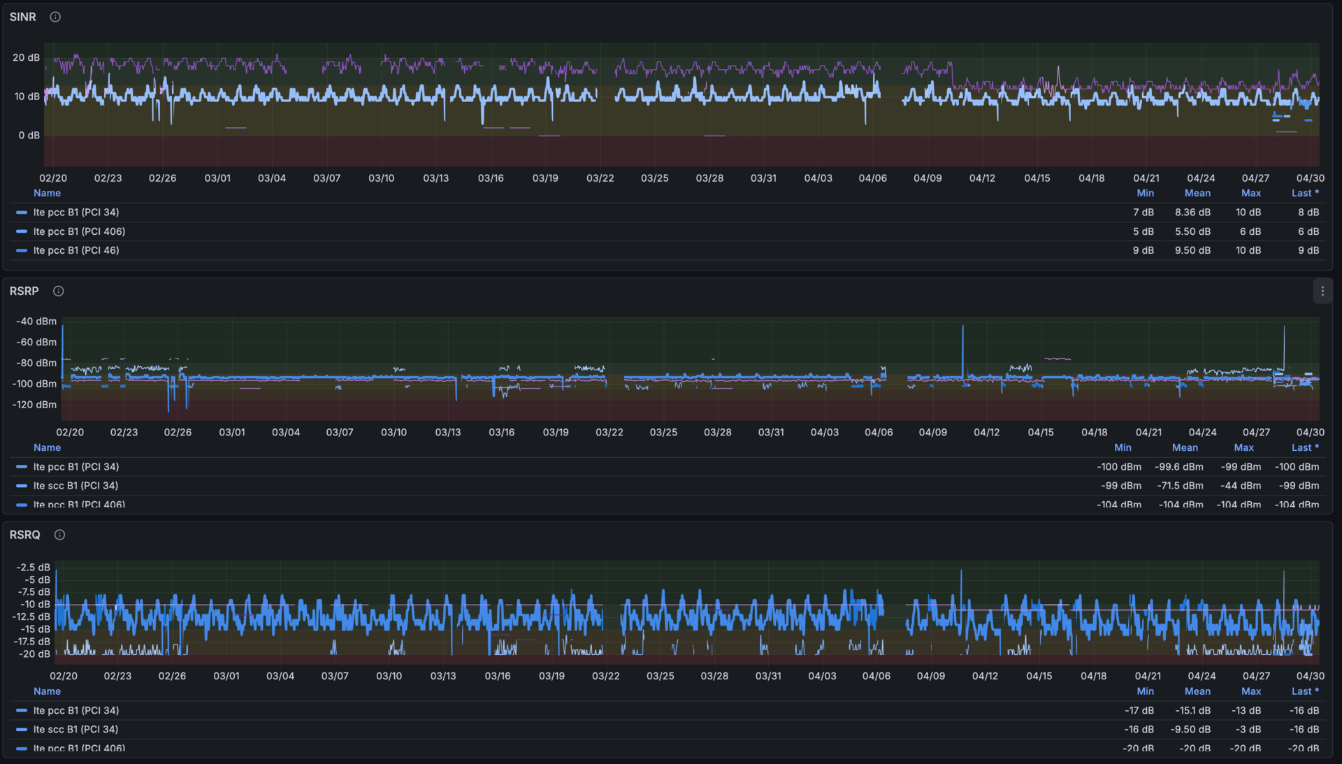
Un piccolo glossario per il grafico che segue — sono i quattro numeri che ogni pipeline di telemetria cellulare traccia per ogni cella:

  • RSRP — Reference Signal Received Power. Quanto forte arriva al modem il segnale della torre. Come quanto arriva forte la voce di un amico dall’altra parte della stanza.
  • SINR — Signal-to-Interference-plus-Noise Ratio. Quanto è pulito quel segnale rispetto a tutto il resto del rumore in giro. Stesso amico, stessa voce, ma in una biblioteca silenziosa vs un caffè affollato — è il numero in dB a cambiare.
  • RSRQ — Reference Signal Received Quality. Una vista combinata di segnale rispetto al carico della cella: alto quando la cella è scarica, scende quando è piena di utenti.
  • PCI — Physical Cell ID. Il “nome” della torre dal punto di vista del modem: numero diverso = cella diversa.
Tre pannelli Grafana impilati — SINR, RSRP, RSRQ — su 70 giorni dal 02/20 al 04/30. Tutti e tre i pannelli mostrano vari buchi verticali multi-ora dove la serie dati manca del tutto, mescolati con la solita oscillazione giornaliera dell'interferenza
Settanta giorni di telemetria del segnale 5G. I buchi nei tre pannelli sono outage veri — molti durano ore, in qualche caso coprono periodi di fallback su 4G in cui anche l’LTE era irraggiungibile e il modem non si è ripreso da solo. Con OpenWrt vanilla riesco a reagirci, invece di subirli. Se ti stai chiedendo come raccolgo questa roba, è quectel-5g-tools che alimenta una VictoriaMetrics interna, plottata con questa dashboard Grafana.

Il GL-X3000 è supportato dalla community OpenWrt — la pagina ufficiale del wiki ti accompagna nella configurazione 5G dall’inizio alla fine. La fregatura è che copre solo il path dati USB del modem, che funziona ma riduce notevolmente la banda disponibile rispetto a quello che la radio riesce davvero a fare — il path PCIe è significativamente più veloce, e non volevo un collo di bottiglia proprio sul link che dovrebbe sostituire la fibra in caduta. Il PCIe richiede una patch al kernel (vedi sotto) e una build personalizzata. Quindi l’immagine me la sono fatta. Non ci ho messo molto, ma c’erano un paio di passaggi in cui la cosa giusta da fare non era ovvia, e questo è quello che ho imparato nel processo.

Come è fatto

Il RM520N-GL parla con l’host sia via PCIe sia via USB contemporaneamente, attraverso una piccola sequenza di acronimi che vale la pena chiarire subito:

  • MHI — Modem Host Interface. Il livello di trasporto Qualcomm su PCIe per i modem cellulari. Scava il link PCI in canali e ci fa girare sopra control + data + diagnostica. Grosso modo l’equivalente degli endpoint USB, ma sul bus PCI.
  • MBIM — Mobile Broadband Interface Model. Uno standard USB-IF per trasportare pacchetti di rete e un canale di controllo tra host e modem. Sul GL-X3000 viaggia sopra MHI; il kernel lo espone come netdev più un device a caratteri di controllo (/dev/wwan0mbim0).

Il firmware GL.iNet di stock usava un driver proprietario pcie_mhi che esponeva i nodi /dev/mhi_*. OpenWrt vanilla usa il driver upstream mhi_pci_generic, che espone /dev/wwan0mbim0 (il path dati MBIM), /dev/wwan0at0 (porta comandi AT), e compagnia.

Il lato USB espone quattro porte seriali (/dev/ttyUSB03) per i comandi AT/NMEA/DIAG, e — dopo un cambio di composizione — un’interfaccia ADB. Più sotto torno sopra.

Come si flasha

Il GL-X3000 sotto al cofano già fa girare OpenWrt — è esattamente per questo che ho comprato hardware GL.iNet: volevo un dispositivo con supporto OpenWrt di prima categoria, non un router chiuso con uno stack vendor sopra. La pagina del wiki OpenWrt per il GL-X3000 documenta la procedura chiaramente: dai in pasto il file sysupgrade alla web recovery dello U-Boot GL.iNet di stock. Non provare con il file factory — lo U-Boot di stock valida l’header dell’immagine e lo rifiuta con “Something went wrong during update. Probably you have chosen wrong file.”

La procedura: tieni premuto Reset mentre accendi, metti il PC su un IP statico nel range 192.168.1.0/24, apri 192.168.1.1 nel browser, carica il sysupgrade. Circa 90 secondi. Da lì in poi, lo stesso file sysupgrade è quello che usi anche per gli upgrade in-place.

Prima di flashare, fai un backup del bootloader di stock:

ssh root@192.168.253.254
dd if=/dev/mmcblk0boot0 of=/tmp/stock_preloader.bin
dd if=/dev/mmcblk0p4 of=/tmp/stock_uboot_fip.bin
scp root@192.168.253.254:/tmp/stock_*.bin .

Probabilmente non ti serviranno mai. Fallo lo stesso.

Insidia 1: il modem ha bisogno di una patch del kernel

Il RM520N-GL venduto col GL-X3000 è la variante GLAP — sub-device PCI ID leggermente diverso (17cb:0308, sub-vendor 17cb, sub-device 5201). Il driver mainline mhi_pci_generic non riconosce 5201 out of the box. Il modem non si enumera. Ti ritrovi con un mmcli -L vuoto e un dmesg in cui non c’è traccia di wwan.

Il fix è una patch al kernel da una riga che aggiunge il sub-device ID alla match table PCI del driver. Senza, hai un router 5G senza 5G. La distribuisco come target/linux/generic/pending-6.12/gl-x3000-quectel-pci-id.patch nel build tree.

Non l’ho capito da solo — devo la diagnosi (e la patch stessa) a un thread della community GL.iNet del 2024 in cui altri che facevano la stessa migrazione avevano già sviscerato i sintomi. Tanto di cappello a chi nel thread ha individuato per primo il sub-device 5201 mancante.

Lo stesso fix è stato proposto in linux-arm-msm a luglio 2025 da Michael Fritscher, che è incappato nello stesso problema. In mainline non è ancora — il maintainer ha sollevato una domanda sul fatto che Quectel riusi i vendor ID di Qualcomm, e la patch è in attesa di chiarimenti da parte di Quectel. Finché non viene mergiata, l’unica strada è la patch out-of-tree.

Insidia 2: il PCIe runtime power management ti fa crashare il modem

Questa è quella che mi è costata più tempo. Sintomi: il modem si alza bene, ModemManager si connette, il traffico passa — e poi, due minuti dopo, riproducibile ogni volta, il modem sparisce con una cascata di errori del kernel:

pci 0000:01:00.0: AER: Correctable error message received
pci 0000:01:00.0: PCIe Bus Error: severity=Correctable, type=Physical Layer
pci 0000:01:00.0: MHI: channel not open
pci 0000:01:00.0: PCIe: ERROR CmpltTO

Per peggiorare le cose, il guasto si trascina dietro anche il resto del bus PCI: ogni paio di secondi il kernel resetta il link, la porta ethernet integrata si pianta mentre lo fa, e SSH si congela. Avevo una finestra di ~un minuto di shell utilizzabile subito dopo il boot, poi finestre da 2-3 secondi più o meno ogni 30. Debuggarlo non era proprio comodo.

Cosa succede: il power management della porta PCIe del kernel mette la porta in D3hot (link spento). Quando arriva del traffico, la porta si risveglia, ma il bus MHI non si riprende mai del tutto dall’evento di link-down. Il layer AER del PCIe inizia a loggare Completion Timeout. Il modem ammutolisce.

Il workaround è brutale:

pcie_port_pm=off

nella command line del kernel. Disabilita il power management della porta PCIe a livello globale. Sul GL-X3000 questo significa che il link del modem resta sempre a piena potenza. Niente più crash — ma è un workaround, non un fix. L’interazione di fondo tra il driver MHI e il core PM del PCIe è ancora sbagliata; spero che una versione futura del kernel sistemi la cosa e mi permetta di togliere il flag.

Nota per i prudenti: se il modem finisce in questo stato bloccato, le mitigazioni runtime non aiutano. L’unico recupero è un reboot dell’host. Da una tempesta di CmpltTO non si esce con rmmod e modprobe.

Insidia 3: non rebootare il modem alla leggera

Collegato a quanto sopra: AT+CFUN=1,1 reboota il modem. Su questo hardware, il reboot del modem mentre il link PCIe è attivo può incagliare la porta host PCIe nello stesso stato di errore. Il modem fa il suo power-cycle, il link PCIe sussulta, MHI perde il sync, e ti ritrovi nella cascata CmpltTO senza il trigger del PM.

Quindi: se devi rebootare il modem, ferma prima ModemManager, manda AT+CFUN=0 per spegnere la radio in modo pulito, poi rilancialo. O rebootati direttamente il router — è più veloce e meno emozionante.

Insidia 4: ModemManager si mangia le tue porte AT

Il pacchetto modemmanager di OpenWrt vanilla include una regola udev/hotplug (/etc/hotplug.d/tty/25-modemmanager-tty) che assegna a ModemManager ogni porta seriale USB che assomiglia a un modem. Le /dev/ttyUSB03 del RM520N-GL ci entrano tutte. ModemManager le apre e le tiene esclusive — il che significa che la mia toolchain AT (più sotto) non può parlare col modem mentre MM è in esecuzione.

Il path dati del modem va su PCIe/MHI, quindi MM non ha bisogno delle ttyUSB. Per il control usa /dev/wwan0at0. Ma la regola hotplug non lo sa.

Il fix è una lista di esclusione e una patch allo script hotplug: /etc/modemmanager/ignore-tty elenca i nodi device da lasciare stare, e lo /etc/hotplug.d/tty/25-modemmanager-tty patchato controlla quel file prima di affidare una tty a MM. La patch si applica pulita e fallisce rumorosamente se lo script upstream cambia.

Con questa in piedi, le /dev/ttyUSB03 restano libere per l’accesso AT diretto. MM usa /dev/wwan0at0 per quello che gli serve. Tutti contenti — e soprattutto la mia pipeline di telemetria continua a leggere le metriche di segnale dal modem senza dover litigare.

Cosa ho effettivamente messo dentro

L’immagine finale — pubblicata come jeeves-rN sulla releases page — oltre al set di pacchetti standard di OpenWrt 25.12, contiene:

  • quectel-5g-tools — una serie di strumenti Lua che ho scritto per monitorare e interagire con il modem Quectel. 5g-info fa un dump completo dello stato, 5g-monitor è una TUI live con visualizzazione della qualità del segnale e beep audio configurabili, 5g-lock gestisce il band e cell locking, quectel-at è un wrapper a basso attrito per i comandi AT. C’è anche un collettore Prometheus — è quello che alimenta questa dashboard Grafana — e 5g-led-bars, un demone procd che pilota in tempo reale i quattro LED di segnale 5G sul pannello frontale del GL-X3000 a partire dall’RSRP (potenza del segnale) del 5G quando il modem è agganciato, o dell’LTE se il 5G è giù.
  • qfirehose 1.4.17 — il flasher di firmware Quectel standard. Upstream è arrivato a 1.7, ma ho scelto la 1.4.17 (originariamente nippynetworks/qfirehose) perché era la versione preconfezionata in un altro feed OpenWrt reputato e si era dimostrata stabile. L’ho forkato per aggiungere una build OpenWrt pulita, così il binario finisce direttamente nell’immagine — compilato e distribuito tramite il mio openwrt-builder come ogni altro pacchetto custom su questo router.
  • adb + fastboot 35.0.2 — per gli switch di composizione USB del modem e l’accesso ADB nel SDX62.
  • wifi-dethrash-collector — un collettore Prometheus che traccia i parametri Wi-Fi, gemello dell’analisi del thrashing dei client da cui è nato.
  • Un overlay rootfs con la mia CA interna e le chiavi di firma dei miei feed di pacchetti.
  • telegraf-full — manda metriche alla mia VictoriaMetrics interna.
Un telefono appoggiato su una borsa porta-attrezzi arancione, lo schermo mostra la TUI di 5g-monitor: operatore TIM, stato IDLE, BEEP:ON, LTE Banda 3 con PCI 427 SINR 8 dB, 5G-NSA Banda n78 con PCI 920 SINR 14 dB, breakdown completo di carrier aggregation e una lista di celle vicine, con un multitool semi-visibile a lato
5g-monitor sul campo. PCC, SCC, celle vicine, tutto il segnale che ti serve per decidere se vale la pena salire ancora un altro gradino della scala.

Se la mia immagine precompilata non ti convince e te la vuoi compilare da solo — più che giusto — ho automatizzato il setup. Cloni vjt/openwrt-glinet-x3000, lanci x3000/prepare.sh, e ti ritrovi un build tree funzionante pinnato a OpenWrt 25.12 con tutte le patch del kernel applicate e tutti i pacchetti custom collegati via feeds.conf. Da lì un make e via.

Bonus: c’è un altro Linux dentro al modem

Visto che siamo qui: il RM520N-GL ha un suo Linux che gira dentro il SoC baseband Qualcomm SDX62. L’accesso ADB a quel userland è estremamente utile — log, diagnostica del firmware, /usrdata — ed è bloccato di default.

Le serrature sono due. Per prima cosa, l’interfaccia USB ADB è disabilitata nella composizione USB di default. La abiliti con un cambio di composizione:

# Controlla la composizione corrente
quectel-at 'AT+QCFG="usbcfg"'
# +QCFG: "usbcfg",0x2C7C,0x0801,1,1,1,1,1,0,0   ← ADB off (penultimo bit)

# Tira su il bit ADB
quectel-at 'AT+QCFG="usbcfg",0x2C7C,0x0801,1,1,1,1,1,1,0'
# OK

Poi c’è la seconda serratura — un challenge-response su AT+QADBKEY:

# Step 1: prendi la challenge
quectel-at 'AT+QADBKEY?'
# +QADBKEY: 12345678

# Step 2: calcola la risposta (tool offline)
./qadbkey-unlock 12345678
# 0jXKXQwSwMxYoeg

# Step 3: invia
quectel-at 'AT+QADBKEY="0jXKXQwSwMxYoeg"'
# OK

La risposta non è crypto asimmetrica. Guardando le sette righe che la calcolano in qadbkey-unlock — il mio fork del tool originale della community — l’algoritmo è semplice MD5-crypt: prendi la passphrase hardcoded SH_adb_quectel, la salti con il valore di challenge che il modem ti ha appena dato, lanci crypt(3), e tagli 15 caratteri dall’hash. Il “segreto” è la passphrase, estratta dal firmware Quectel a furia di reverse engineering anni fa. Lo stato di unlock sopravvive a reboot e upgrade del firmware del modem — finché resti su un branch di firmware compatibile.

Una volta aperte entrambe le serrature, puoi entrare in shell sul SoC del modem:

root@jeeves:~# uname -a
Linux jeeves 6.12.79 #0 SMP Tue Apr 28 15:21:30 2026 aarch64 GNU/Linux
root@jeeves:~# adb shell
/ # uname -a
Linux sdxlemur 5.4.210-perf #1 PREEMPT Fri Mar 1 06:52:45 UTC 2024 armv7l GNU/Linux

Una scatola a forma di router. Due SoC, due architetture, due kernel. Quello aarch64 fa girare la rete. Quello armv7l gira dentro al modem, e ci puoi entrare in shell.

Una nota importante, però: Quectel ha rimosso AT+QADBKEY? del tutto a partire dal firmware RM520NGLAAR_A0.301. Compliance con la Radio Equipment Directive (RED DA) europea — c’è un intero thread di discussione in proposito. Una volta che flashi un firmware ≥ A0.301, l’ADB sparisce. Niente percorso supportato per tornare indietro.

Jeeves al momento è su A03A03M4G — comodamente prima del taglio A0.301. Tengo una checklist obbligatoria prima di ogni aggiornamento firmware del modem: leggo AT+QGMR, confronto lessicograficamente l’identificatore di build con A0.301, e procedo o mi fermo.

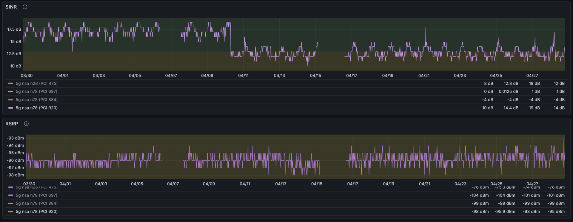
Epilogo: il mistero del SINR perduto

Circa due settimane prima di questa migrazione, il mio SINR sul 5G è crollato da una baseline intorno ai 18 dB a 12 dB — nel giro di un paio di minuti. Stesso RSRP, stessa cella, stesso beam, solo 6 dB in più di rumore. Niente di cambiato dal mio lato. Non stavo guardando la dashboard al momento, e non me ne sono accorto.

La cosa naturale da fare appena flashato vanilla era lanciare uno speed test per verificare le performance. ~200 Mbps dove di solito ne avevo ~350. Oh no, è più lento. Il mio primo istinto è stato sospettare vanilla — una regressione dovuta alla migrazione appena fatta, da qualche parte nel nuovo kernel, in MHI, o lungo il driver path. Ma avevo qualcosa che il me-precedente non aveva: telemetria long-term.

Due pannelli Grafana impilati etichettati SINR e RSRP, dal 03/30 al 04/27. Il pannello SINR mostra una baseline intorno ai 17–18 dB fino a metà aprile, poi cala a ~11–13 dB e ci resta. Il pannello RSRP resta piatto tra -94 e -97 dBm su tutta la finestra. Entrambi mostrano vari buchi verticali in cui i dati mancano del tutto. Più serie colorate, una per PCI sulla banda n78
Due mesi di SINR (sopra) e RSRP (sotto) per la cella n78 a cui mi attacco normalmente — quella col segnale più forte qui. RSRP è piatto su tutta la finestra: stesso segnale. La baseline del SINR cala a metà aprile: stesso segnale, più rumore. I buchi verticali in entrambi i pannelli sono outage veri — finestre lunghe ore in cui il modem ha perso del tutto la portante. Quegli outage sono l’altro motivo per cui sto facendo girare il mio firmware.

Raccolgo RSRP, RSRQ, SINR, banda, PCI, e stato della carrier aggregation tramite quectel-5g-tools da gennaio, con destinazione una VictoriaMetrics interna. La telemetria ha reso inequivocabile che il drop di SINR era arrivato settimane prima che toccassi il firmware. Stesso segnale (RSRP piatto), 6 dB in più di rumore, stessa PCI, nessun handover. La migrazione non è la causa. Non sono tornato indietro allo stock — sicurezza dai dati, non dalle speranze.

RSRP piatto con SINR giù di 6 dB significa che il pavimento di rumore si è alzato. Il modem riceve sempre lo stesso segnale dalla stessa torre; sopra al segnale c’è ora significativamente più interferenza. L’oscillazione giornaliera conservata (l’interferenza è più bassa di notte, quando ci sono meno dispositivi attivi) ti dice che la nuova fonte di interferenza varia col carico, non col tempo atmosferico o con la geometria. La diagnosi: l’operatore quasi sicuramente ha attivato una nuova cella n78 vicino. Il GL-X3000 va su n78 (3.5 GHz TDD), la banda 5G principale in Italia e quella che si sta densificando più aggressivamente. Niente da sistemare dal mio lato. L’operatore ha densificato la rete. Il mio SINR è un danno collaterale.

Naturalmente sono salito su una scala per vedere se un puntamento più preciso dell’antenna mi facesse recuperare almeno un dB.

L'autore su una scala in piedi su un balcone, t-shirt Slackware, guarda dritto in camera. Un telefono che mostra l'output di 5g-monitor è appoggiato sul corrimano della scala accanto a lui; sullo sfondo un palazzo e qualche pianta in vaso
Metodo scientifico: tieni il telefono col SINR live sul corrimano, inclini l’antenna con l’altra mano, guardi il numero.
Selfie scattato dal basso — l'autore in basso a sinistra, sopra di lui l'antenna direzionale 5G montata sul muro dell'edificio, sullo sfondo campagna soleggiata e una vigna sotto un cielo limpido
Funzionato. ~+1 dB di SINR dopo il ri-puntamento, ~+40 Mbps di throughput. Cinque minuti di scala ben spesi.

OpenWrt vanilla mi dà finalmente la superficie che mi serve per scrivere la logica di reconnect che quegli outage richiedono — accorgermi del drop, aspettare che il 5G torni, ribaltare la radio in automatico. Non l’ho ancora scritta. Ma adesso posso.

L’affidabilità non è un’impostazione. L’affidabilità è qualcosa che ti costruisci. E per costruirla, ti serve il sorgente.


Tutto — patch del kernel, pacchetti custom, script di build, overlay rootfs — sta in vjt/openwrt-glinet-x3000. Le immagini già pronte sono taggate sulla releases page come jeeves-rN — un ottimo punto di partenza se vuoi saltare il passaggio della build.